
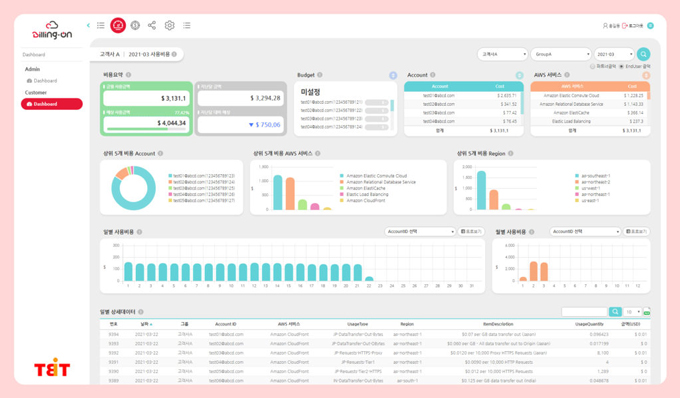
직관적인 데이터 이해
비용을 분석한 데이터를 시각화하여 보다 쉽게 이해할 수 있습니다.

실시간 사용 현황 파악
AWS 콘솔에 접속하지 않고 현재 사용 중인 리소스의 수량과 상태를 확인할 수 있습니다.
전 세계 수백만 고객과 수만 개 파트너가 함께하는 최대 규모 클라우드 커뮤니티를 보유하고 있습니다.
300+ 보안 기능과 140여 국제 인증을 기반으로, 금융·공공기관 수준의 보안 환경을 제공합니다.
서버리스(AWS Lambda), 머신러닝(Amazon SageMaker) 등 최신 기술을 빠르게 서비스화하여 고객의 혁신을 지원합니다.
17년 이상의 운영 경험과 글로벌 리전 기반으로, 모든 조직에 안정적이고 확장 가능한 서비스를 제공합니다.
AWS는 가장 광범위한 글로벌 클라우드 인프라를 갖추고 있습니다. Gartner에서는 고가용성이 필요한 엔터프라이즈 애플리케이션을 실행하는 방법으로 AWS 리전과 가용 영역 모델을 추천했습니다.

비용을 분석한 데이터를 시각화하여 보다 쉽게 이해할 수 있습니다.

AWS 콘솔에 접속하지 않고 현재 사용 중인 리소스의 수량과 상태를 확인할 수 있습니다.






